



NetSys Lab (Network Systems Laboratory)


Engineering a Better Network Stack
At NetTools.cloud, we are simplifying the complexities of modern networking. Our NetSys Lab is actively developing a suite of applications designed to secure, monitor, and repair your infrastructure with a "Local-First" and "Zero Trust" philosophy.
Here is a look at our development roadmap and the solutions we made:
1. Firewalls (Project: Ironclad Kernel)
We are moving security enforcement directly into the Linux Kernel using next-generation technology.
The Problem: Traditional firewalls only see IP addresses and ports, allowing malicious scripts to bypass detection if they use legitimate channels like port 443.
Our Solution: Ironclad Kernel is a high-performance firewall powered by eBPF technology. Unlike standard firewalls, it uses "Identity-Based Zero Trust," meaning it inspects the specific process (PID) attempting to connect. It features "God Mode" TLS inspection to catch hidden threats inside encrypted traffic and uses specialized "LPM Tries" to block entire countries (Geo-Fencing) without slowing down the system.
2. Secure Data Sovereignty (Project: IronClad Vault)
We are eliminating cloud dependencies to return absolute control to the user.
The Problem: Storing sensitive data in the cloud relies on third-party trust, while standard local storage often lacks enterprise-grade access controls.
Our Solution: IronClad Vault is a Local-First, Zero-Trust storage system designed for environments requiring strict data secrecy.
The "Megakey" Mechanism: We researched a physical recovery mechanism where a 1MB binary file is generated during setup. This file is required to unlock the server, ensuring that without physical possession of this key, the data is inaccessible.
Sentinel Mode: The software can run as a "Sentinel Server," a headless daemon that allows secure remote connections via an encrypted custom TCP tunnel.
Strict Access Control: It implements a hierarchical security model (Public to Top Secret), ensuring users only see files matching their specific clearance level.
3. Network Visualization (Project: NetView)
You cannot secure a network if you cannot see what is happening on it.
The Problem: Network traffic is often invisible, making it difficult to identify which devices are hogging bandwidth or communicating with suspicious servers.
Our Solution: NetView (Windows Edition) creates a real-time, dynamic graph of your network. It visualizes every active connection as nodes and links, allowing you to instantly identify the
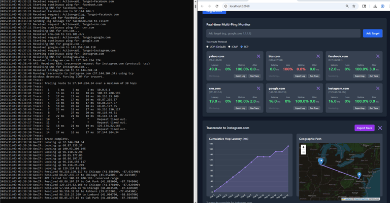
4. Network Diagnostics (Project: NetEye)
We are building tools that answer the question: "Why is the network slow?".
The Problem: Intermittent lag and packet loss are frustratingly hard to troubleshoot with standard command-line tools
Our Solution: NetEye provides a "Smart Dashboard" that performs continuous analysis. It tracks Jitter (stability) and Packet Loss in real-time to diagnose poor voice/video quality. It also features a Traceroute Analyzer that maps the exact path your data takes across the internet, identifying exactly which hop is causing the bottleneck.
5. Peer-to-Peer Cryptography (Project: P2P Chat)
We are researching direct, serverless communication methods.
The Problem: Sending files over the internet often exposes them to interception or requires uploading them to a third-party server first.
Our Solution: Our P2P Secure Chat creates a direct, encrypted tunnel between two computers. By generating a shared secret key, we allow users to transfer files and messages directly from peer to peer with perfect confidentiality, using strong encryption algorithms like AES-256-GCM.

This is a test drive of our app NetEye from Abhishek Singh. Yes Abhishek Singh is a freelancer from India and yes he did a great job. Thank you Tech Smith @gamemaniac01210

This is a test drive of our app P2PChat from Abhishek Singh.